Operation Bar Menu

Actions you can do from the operation bar:
Find and replace NEW
Undo and redo NEW
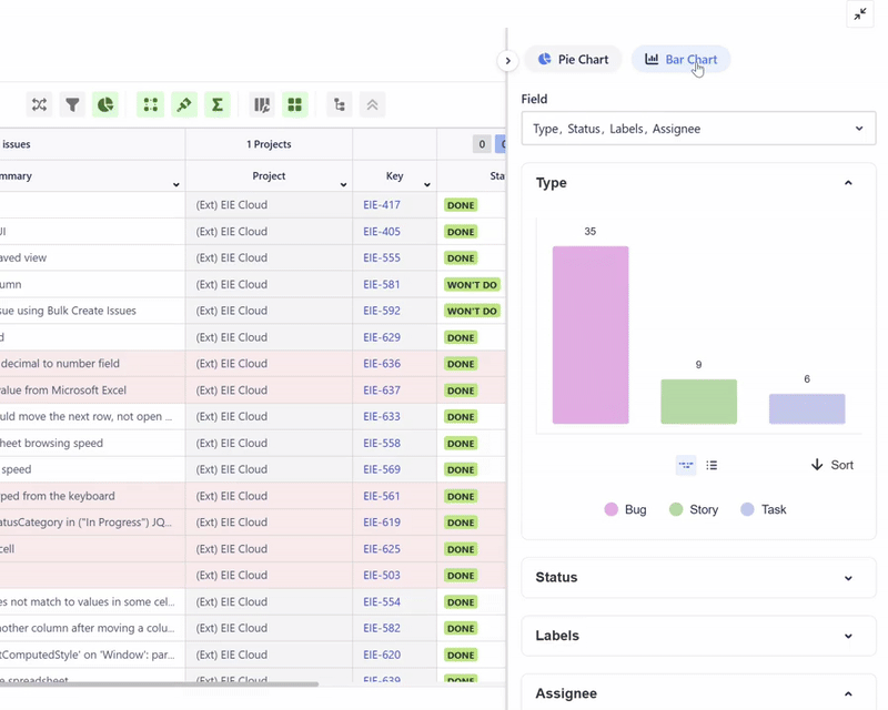
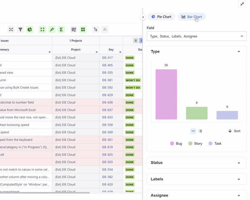
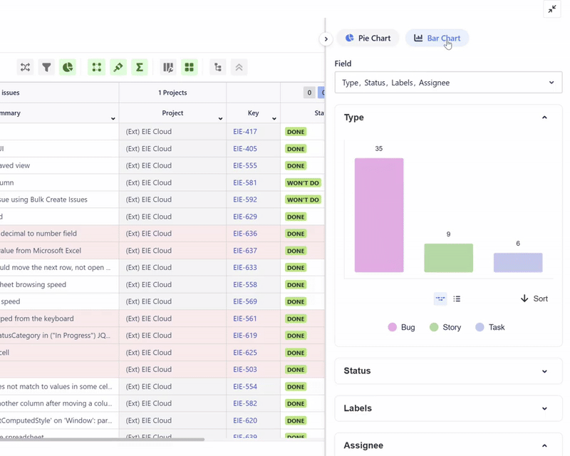
Chart NEW
Search Bar
Input a keyword then press Enter (Return for Mac) on your keyboard.

Hierarchy View
Users can view their issues’ (Epic - Story - Subtask) hierarchy in Hierarchy View mode.

In this mode, users can collapse and expand the hierarchy.


Hierarchy view mode needs all issues to make a hierarchy tree, so view "All" mode will be switched automatically in hierarchy mode.
Grid view
You can change the number of issues per page as below

Column Configuration
From here, you can:
Freeze or unfreeze columns
Hide or display columns
Rename columns
Create customized column configuration
Freeze/unfreeze or Hide/display columns

Rename Columns
If the default column name is too long, you can rename it according to your needs.

Create customized column configuration
You can create multiple column configuration according to your requirements.
Lock icon means it is only available to you.
Globe icon means other users can use your setting.

If you want to create a column configuration and share with other users, you can select the ‘Create Custom Configuration’ and select ‘Public’.


Sum-Up Row
This feature allows users to get the sum or summary of their Jira fields' values. Users can open it by clicking the sum button on the operation bar.

Hovering over the sum-up row will display the total number of issues along with the corresponding percentage.

Sum-up row's behavior
Field | Sum up Action |
|---|---|
Number | Sum |
Time Tracking Field | Sum and support Time Tracking format |
Date, Time | Show Min - Max ![]() |
Selection Object
| Count the unique values |
Checkbox | Count the unique values |
Status | Total status grouped by status category ![]() |
Resolution | Percentage of resolved issues. Resolved refers to resolution field with a value. ![]() |
Sprint | Total of sprints grouped by sprint status ![]() |
Conditional Formatting
Conditional formatting allows users to set specific conditions to reformat the color of cells in their spreadsheet. This feature enhances visibility for users when they are searching for specific information.
Data type | Support |
|---|---|
Text | SUPPORTED |
Number | SUPPORTED |
Date | SUPPORTED |
Date time | NOT SUPPORTED |
User | SUPPORTED |
Label | SUPPORTED |
Component | SUPPORTED |
Status | SUPPORTED |
Radio | SUPPORTED |
Checkbox | SUPPORTED |
Single select list | NOT SUPPORTED |
Multiple select list | NOT SUPPORTED |
URL | SUPPORTED |

Group By
Group by is a feature to group spreadsheet rows to the selected field.

Smart Filter
Smart filters enable users to apply filters on top of the JQL in their spreadsheet. These filters provide a quick overview of the total number of issues, and clicking on them applies the smart filter to the main JQL query in the spreadsheet.
Click the lock icon to share the smart filter to any logged-in users in your Jira. Smart filter that is shared with other users will show a globe icon.


Refresh
Using the refresh button helps users save lots of time to get the latest data in the current spreadsheet. If multiple users are working on the same spreadsheet, it is advisable to load the latest data before making any changes.

Create Multiple Issues
Our bulk create issues feature eliminates multiple steps when creating new issues in Jira. Users can leverage this feature to create multiple issues directly on the spreadsheet at once, streamlining the process and saving valuable time.

Find and Replace

Use this feature to search for a value and replace it with another one. Due to the various type of data type and several restrictions in Jira, this function only can support certain data type.
Watch the demo on LinkedIn.

List of supported data type:
Data type | Support |
|---|---|
Text | SUPPORTED |
Number | SUPPORTED |
Date | SUPPORTED |
Date time | NOT SUPPORTED |
User picker | SUPPORTED |
Label | SUPPORTED |
Component | NOT SUPPORTED |
Status | NOT SUPPORTED |
Radio | NOT SUPPORTED |
Checkbox | NOT SUPPORTED |
Single select list | NOT SUPPORTED |
Multiple select list | NOT SUPPORTED |
Undo and Redo
Any changes made to your spreadsheet will not be applied to your Jira instantly. This gives you the flexibility to undo and redo your changes on the spreadsheet.
Once you’re satisfied with the changes, click the save button. After saving, you will no longer be able to use the undo and redo buttons.

Chart
You can create generate pie or bar chart of columns that you added on the spreadsheet.

If you click the chart, the spreadsheet will be filtered according to the selected value. In this example, we clicked HTML on the pie chart to look for issues with Labels ‘HTML’.





